SU模型首页 其它建筑图纸

古庙cad建筑图纸,寺庙cad建筑施工图下载

资源大小:0.60 下载文件

资源详情

编号: 23525

软件: SketchUp2007

大小: 0.60

时间: 20200530

关键字:

  • 寺庙
  • 模型介绍

     古庙cad建筑图纸,寺庙cad建筑施工图下载:图纸包含平面图、立面图、隔墙平面图、平面布局图、节点大样图等,作图规范,内容详实,可供参考。

    部分图纸展示:

    `6Y$OGVDI~$Z3FGELNVM_QA.png

     

    电路平面

     

    M]%%Z(V43L)J9T(O`{G{MXN.png

     

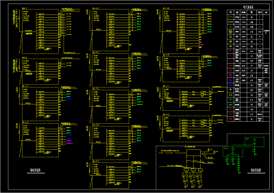
    强电系统图

     

    V(CSAL6(D@QH_}(DCFD}CIX.png

     

    一层平面

     

    Y2_EIV$7ISURH5EP]702P}O.png

     

    防雷触平面

     

    Z%QYVFOPXN3{V9}U3{1X{)E.png

    平面图电路图

    更多

    热门标签

    找设计师请拨打:

    180-8488-1111
    登录